Skip to content

𝘈 𝘬𝘢𝘣𝘦𝘳𝘯𝘦𝘡𝘦𝘴 π˜₯𝘒𝘴𝘩𝘣𝘰𝘒𝘳π˜₯ π˜ͺ𝘯𝘡𝘦𝘨𝘳𝘒𝘡𝘦π˜₯ 𝘸π˜ͺ𝘡𝘩 𝘩𝘦𝘒𝘭𝘡𝘩 𝘀𝘩𝘦𝘀𝘬𝘴, 𝘡𝘳π˜ͺ𝘷𝘺 𝘴𝘀𝘒𝘯𝘯π˜ͺ𝘯𝘨 𝘒𝘯π˜₯ 𝘩𝘦𝘒𝘭𝘡𝘩 𝘀𝘩𝘦𝘀𝘬𝘴 𝘧𝘰𝘳 𝘱𝘰π˜₯𝘴

Notifications You must be signed in to change notification settings

ProDevOpsGuy-Tech-Community/kubernetes-dashboard

Β 
Β 

Folders and files

NameName
Last commit message
Last commit date

Latest commit

Β 

History

7 Commits
Β 
Β 
Β 
Β 
Β 
Β 
Β 
Β 
Β 
Β 
Β 
Β 

Repository files navigation

πŸš€ Kubernetes Dashboard – Advanced Kubernetes Monitoring & Security

kubedash

A feature-rich Kubernetes Dashboard with live system monitoring, health checks, and container security scanning using Trivy.
Empower your DevOps workflow with real-time cluster insights, security vulnerability detection, and an intuitive UI for Kubernetes resource management.

Kubernetes Dashboard


πŸ“Œ Table of Contents


🌟 Overview

The Kubernetes Dashboard Web Application is designed to simplify Kubernetes cluster monitoring, pod health checks, and container security scanning.

πŸ”Ή Real-time insights – Track CPU, memory, and storage usage.
πŸ”Ή Namespace-based monitoring – Select a namespace to view Kubernetes resources.
πŸ”Ή Security scanning with Trivy – Detect vulnerabilities in container images.
πŸ”Ή Modern & responsive UI – Built with HTML, CSS, JavaScript, and Flask.
πŸ”Ή Fast & lightweight – Optimized for performance and scalability.

This dashboard enables DevOps engineers, SREs, and developers to efficiently manage their Kubernetes clusters while ensuring security best practices.


✨ Features

βœ… Live System Metrics – View real-time CPU, memory, and storage consumption.
βœ… Kubernetes Resource Status – Track Deployments, Services, and Pods by namespace.
βœ… Container Image Security Scanning – Scan Docker images using Trivy for vulnerabilities.
βœ… Pod Health Checks – Monitor pod status, restarts, and logs.
βœ… User-friendly Dashboard – Simple, responsive, and easy-to-use UI.
βœ… Lightweight & Efficient – Built for high performance and minimal resource usage.


πŸ›  Prerequisites

Before installing the Kubernetes Dashboard, ensure you have the following dependencies installed:

πŸ”Ή Python 3.8+ – Required for Flask backend.
πŸ”Ή pip – Python package manager.
πŸ”Ή Docker & Kubernetes Cluster – To monitor cluster resources.
πŸ”Ή kubectl – Kubernetes command-line tool.
πŸ”Ή Trivy – For container image vulnerability scanning.

Install kubectl and Trivy if not already installed:

# Install kubectl (for Kubernetes resource monitoring)
curl -LO "https://dl.k8s.io/release/$(curl -L -s https://dl.k8s.io/release/stable.txt)/bin/linux/amd64/kubectl"
chmod +x kubectl
sudo mv kubectl /usr/local/bin/

# Install Trivy (for security scanning)
brew install aquasecurity/trivy/trivy  # For macOS
sudo apt install trivy  # For Ubuntu/Debian

βš™οΈ Installation & Setup

1️⃣ Clone the Repository

git clone https://github.com/NotHarshhaa/kubernetes-dashboard.git
cd kubernetes-dashboard

2️⃣ Install Python Dependencies

pip install -r requirements.txt

3️⃣ Start the Flask Application

python app.py

πŸš€ The dashboard is now accessible at http://localhost:5000.


πŸ” How It Works

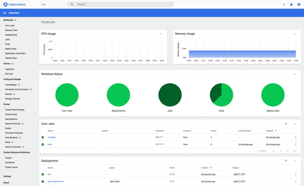
πŸ“Š Monitoring Kubernetes System Metrics

  • The top section of the dashboard displays live CPU, memory, and storage metrics.
  • These values provide real-time cluster performance monitoring.

πŸ”„ Kubernetes Namespace Selection

  • Choose a Kubernetes namespace from the dropdown.
  • The dashboard fetches Deployments, Services, and Pods specific to the selected namespace.

πŸ›‘ Image Security Scanning with Trivy

  • Enter a Docker image ID (e.g., nginx:latest).
  • Click Scan to initiate a security vulnerability assessment.
  • The scan report provides details of any critical, high, medium, or low-risk vulnerabilities.

πŸ›‘ Security & Vulnerability Scanning

This dashboard integrates Trivy to perform real-time security assessments of Docker images.

πŸ”₯ Why Use Trivy?

βœ… Detects OS vulnerabilities in container images.
βœ… Identifies known exploits and security risks.
βœ… Provides CVE (Common Vulnerabilities and Exposures) reports.

πŸ” Running a Manual Scan

trivy image nginx:latest

Output Example:

nginx:latest (debian 11)
=========================
Total: 10 vulnerabilities
Critical: 2 | High: 3 | Medium: 5 | Low: 0

βš™οΈ Technology Stack

Component Technology
Frontend HTML, CSS, JavaScript
Backend Python Flask
Kubernetes API Python Kubernetes Client
Security Scanning Trivy
Deployment Docker, Kubernetes

πŸš€ Deployment Options

You can deploy the Kubernetes Dashboard using Docker, Kubernetes, or a cloud platform.

πŸ”Ή Run with Docker

docker build -t kubernetes-dashboard .
docker run -p 5000:5000 kubernetes-dashboard

πŸ”Ή Deploy on Kubernetes

kubectl apply -f k8s-manifest.yaml

πŸ”Ή Deploy on Cloud (AWS/GCP/Azure)

You can deploy the dashboard on a Kubernetes cluster running on AWS EKS, GCP GKE, or Azure AKS.


πŸ“œ License

This project is licensed under the MIT License – free for personal and commercial use.


🌟 Support & Contributions

🀝 Contributing

Contributions are welcome! If you'd like to improve this project, feel free to submit a pull request.


Hit the Star! ⭐

If you find this repository helpful and plan to use it for learning, please give it a star. Your support is appreciated!


πŸ› οΈ Author & Community

This project is crafted by Harshhaa πŸ’‘.
I’d love to hear your feedback! Feel free to share your thoughts.


πŸ“§ Connect with me:

LinkedIn GitHub Telegram Dev.to Hashnode


πŸ“’ Stay Connected

Follow Me

About

𝘈 𝘬𝘢𝘣𝘦𝘳𝘯𝘦𝘡𝘦𝘴 π˜₯𝘒𝘴𝘩𝘣𝘰𝘒𝘳π˜₯ π˜ͺ𝘯𝘡𝘦𝘨𝘳𝘒𝘡𝘦π˜₯ 𝘸π˜ͺ𝘡𝘩 𝘩𝘦𝘒𝘭𝘡𝘩 𝘀𝘩𝘦𝘀𝘬𝘴, 𝘡𝘳π˜ͺ𝘷𝘺 𝘴𝘀𝘒𝘯𝘯π˜ͺ𝘯𝘨 𝘒𝘯π˜₯ 𝘩𝘦𝘒𝘭𝘡𝘩 𝘀𝘩𝘦𝘀𝘬𝘴 𝘧𝘰𝘳 𝘱𝘰π˜₯𝘴

Resources

Stars

Watchers

Forks

Releases

No releases published

Packages

No packages published

Languages

  • Python 31.9%
  • JavaScript 31.7%
  • HTML 22.1%
  • CSS 14.3%